App Store 关键词排名:每日搜索排名追踪
拥有 ASO 分析权限的会员:独立开发者、专业版、市场营销
关键词排名 是 ASO.dev 用于分析和优化应用在 App Store 可见度的强大工具。
通过表格和图表可视化,轻松评估关键词在不同国家和周期的表现,助你做出科学决策,提升排名和用户量。
ASO.dev 支持多种时间区间选择:
- 今日 - 显示当前及前一天排名(便于分析)
- 7 天
- 30 天
- 60 天
- 本周 - 本周(周日至今)
- 本月 - 本月(1 号至今)
- 全部 - 所有可用数据
- 自定义 - 选择自定义日期范围
独立开发者 会员可查看近 30 天历史
专业版 和 市场营销 会员无限制查看全部历史
表格包含大量数据,鼠标悬停可显示详细提示。
关键词页面展示所有重要关键词的核心指标,包括排名、难度、搜索热度(SAP)、竞争应用数量等。
表格中的每个关键词会根据你的 App 元数据高亮显示颜色,并结合 交叉本地化 分析。
- 绿色:标题中的关键词
- 橙色:副标题中的关键词
- 黄色:关键词字段中的关键词
未上榜关键词高亮如下:
- :已掉出榜单
在关键词列搜索时,结果同样会应用颜色高亮:
- 精准匹配 - 与搜索词完全一致(顺序严格匹配)
- 部分覆盖 - 搜索词中部分词出现
- 模糊匹配 - 仅部分单词片段匹配(如匹配到单词的一部分)
鼠标悬停关键词时,气泡会显示详细信息,包括:
- 关键词:本身内容
- 所在字段(如标题、副标题、关键词字段)
- 该关键词被用到的本地化语言
点击语言名称可直接跳转到元数据编辑器对应区域,便于快速调整。


对于你不熟悉的语言,关键词下方会显示机器翻译。
可在 设置 > 语言 > 翻译基准语言中切换翻译目标。
关键词:应用搜索
每个关键词旁的图表按钮可直接打开该关键词在 搜索结果 中的 应用排名。
关键词追踪
每个关键词旁的书签按钮可将该词加入项目的 关键词追踪列表 或移除。
“关键词” 列顶部的按钮可作为筛选器,快速查看你追踪关键词的排名。
带数字的灯泡图标:显示所选关键词在搜索结果中的建议数量。
这有助于你筛选品牌词或冷门搜索词。
通过分析建议数量,可以判断该词的用户使用频率,并据此调整关键词策略。
- 建议数高:说明该关键词在用户搜索中出现频率高,流量潜力大,适合纳入策略。但需注意品牌词,虽然建议数多但未必与你的 App 相关。
- 建议数低:说明该关键词搜索量小,竞争较低,但需结合 App 内容和目标用户,合理纳入以吸引细分用户。
点击灯泡图标,会弹出建议窗口,可将建议词加入追踪关键词列表 。


所有关键词指标均基于所选国家显示。
在建议窗口中,你可以:
- 通过旗帜按钮将关键词加入追踪列表
- 查看关键词热度历史(点击带 图标的红色数字)
- 跳转查看每个建议词的更多建议(点击 图标)
这些功能有助于你发现更多潜力关键词,拓展优化思路。
搜索广告热度(SAP)
Section titled “搜索广告热度(SAP)” 搜索广告热度(SAP)反映用户搜索某关键词的频率。
热度越高,该关键词带来的流量越大,但竞争也越激烈。
拥有 ASO 分析权限的会员:独立开发者、专业版、市场营销
Search Ads (SAP) 热度 - 基于 Apple Ads 数据的关键词搜索热度。
鼠标悬停在 SAP 热度值上时,会显示该参数在数据库中的最后更新时间。
点击 SAP 数值可弹出该关键词的完整历史热度曲线,便于追踪关键词表现趋势,助力优化 ASO 策略。


独立开发者 会员可查看近 30 天历史
专业版 和 市场营销 会员无限制查看全部历史
历史数据自 2024 年 9 月起可用。
Search Ads 热度还反映了广告主在投放中使用该关键词的频率。
它显示开发者在 Apple Search Ads 等付费广告网络中为该词出价的活跃度,热度高说明该词在广告主中需求大,竞争也更激烈。
- 极高 (85 - 100):搜索量极大,竞争最激烈。
适用场景:- 品牌词或顶级通用词。
- 适合预算充足、转化率高的强势品牌或头部 App。
- 小型 App 除非高度相关,否则风险较大。
- 高 (60 - 84):流量大,竞争也高,适合有推广资源的知名 App。
适用场景:- 已有用户基础的 App。
- 需要有竞争力的预算和强营销策略。
- 适合提升在热门分类的曝光。 适用场景:
- 扩大投放时使用。
- 需更强创意和优质商店页优化。
- 能承受中高 CPI(每次安装成本)时最佳。
- 中等 (20 - 59):搜索量适中,流量与竞争平衡,适合稳步增长。
适用场景:- 成长期 App 的主力区间。
- 预算可控下实现持续下载。
- 长期关键词策略的起点。
- 低 (6 - 19):搜索量小但优于极低,适合细分领域,竞争小但流量有限。
适用场景:- 关键词扩展初期。
- 捕捉小众精准用户。
- 大词竞争太激烈时的替代选择。
- 极低 (0 - 5):搜索量极低。
适用场景:- 超细分词、实验性词、极低预算投放。
新应用上线、新分类或新国家时,建议优先选择低热度关键词以提升排名概率。
随着应用积累用户和权重,可逐步转向中等热度词。
对于已成熟、用户基础稳定的 App,可尝试高热度高频词。
每次你在界面(如关键词列表或 元数据编辑器)查看某关键词时,系统会自动提升该词热度数据的更新优先级。
因此,如果你看到 0、无数据 或过期信息,该词会被优先刷新,通常几秒内或最晚次日完成。
2025 年 10 月后,系统采用 SAP 平均值以提升数据准确性:
平均热度基于 2025 年 9 月 1 日起的所有可用数据计算,9 月 29 日后出现的热度为 5 的值不计入统计。
如应用这些规则后,目标关键词和国家无可用数据,则回退显示 2025 年 9 月 1 日前的最后一次热度及日期。
SAP 历史趋势
Section titled “SAP 历史趋势”仅限专业版和市场营销会员专享功能。


展示自2024年9月以来,关键词 Search Ads Popularity(SAP)的变化历史:
- 最小值:历史最低热度
- 最大值:历史最高热度
- 平均值:周期内平均热度
颜色说明:
- 灰色:SAP 未发生变化(与当前值一致)
- 蓝色:关键词热度上升
- 红色:关键词热度下降
难度指标衡量该关键词的 竞争强度:数值越高,想要进入该词排名前列就越难。
该指标基于 搜索热度 和 使用该词作为核心关键词的 App 数量 综合计算。
颜色区间 直观反映难度:绿色(低)到红色(高)。
竞争应用数量
Section titled “竞争应用数量”该关键词下搜索结果中的 App 数量。
数量越少,竞争越低。
200 以内 - 显示精确数量;
超过 200 - Apple 只显示近似值。
这种近似比“250+”等通用提示更准确,适用于如“健身”等大词,因此我们选择直接展示。
引导搜索(Guided Search)是 Apple 推出的功能,会在 App Store 搜索栏下方显示标签,帮助用户细化搜索。
当用户输入较宽泛的关键词(如 running tracker)时,App Store 会推荐相关标签,如 walking、distance、speed、steps、fitness 等。
点击标签可立即筛选搜索结果,获得更精准的内容。
例如,点击 walking 后,搜索词变为 running walking tracker,只显示专注于步行功能的应用。
ASO.dev 会显示每个关键词可用的标签数量。
点击 可进入 引导搜索 界面,查看每个标签下的全部搜索短语。
仅限市场营销会员专享功能。
- 显示有多少 App 在广告投放中使用该关键词。
点击 图标,可查看关键词:广告,即使用该关键词投放广告的 App 占所有被索引 App 的百分比。
这有助于你了解该关键词在广告投放中的活跃度。 - 关键词广告功能可查看为该关键词投放广告的 App,按搜索展示量排序。
悬停在 App 图标上可显示简要信息卡,点击则跳转到 App 广告详情 页面,查看该 App 的广告关键词和创意素材。
趋势为选定区间均值(不含掉榜)与当前值的差异。
- 蓝色:排名提升
- 红色:排名下降
趋势反映关键词在搜索结果中的排名相较于某一周期均值的变化,帮助判断表现是提升还是下滑。
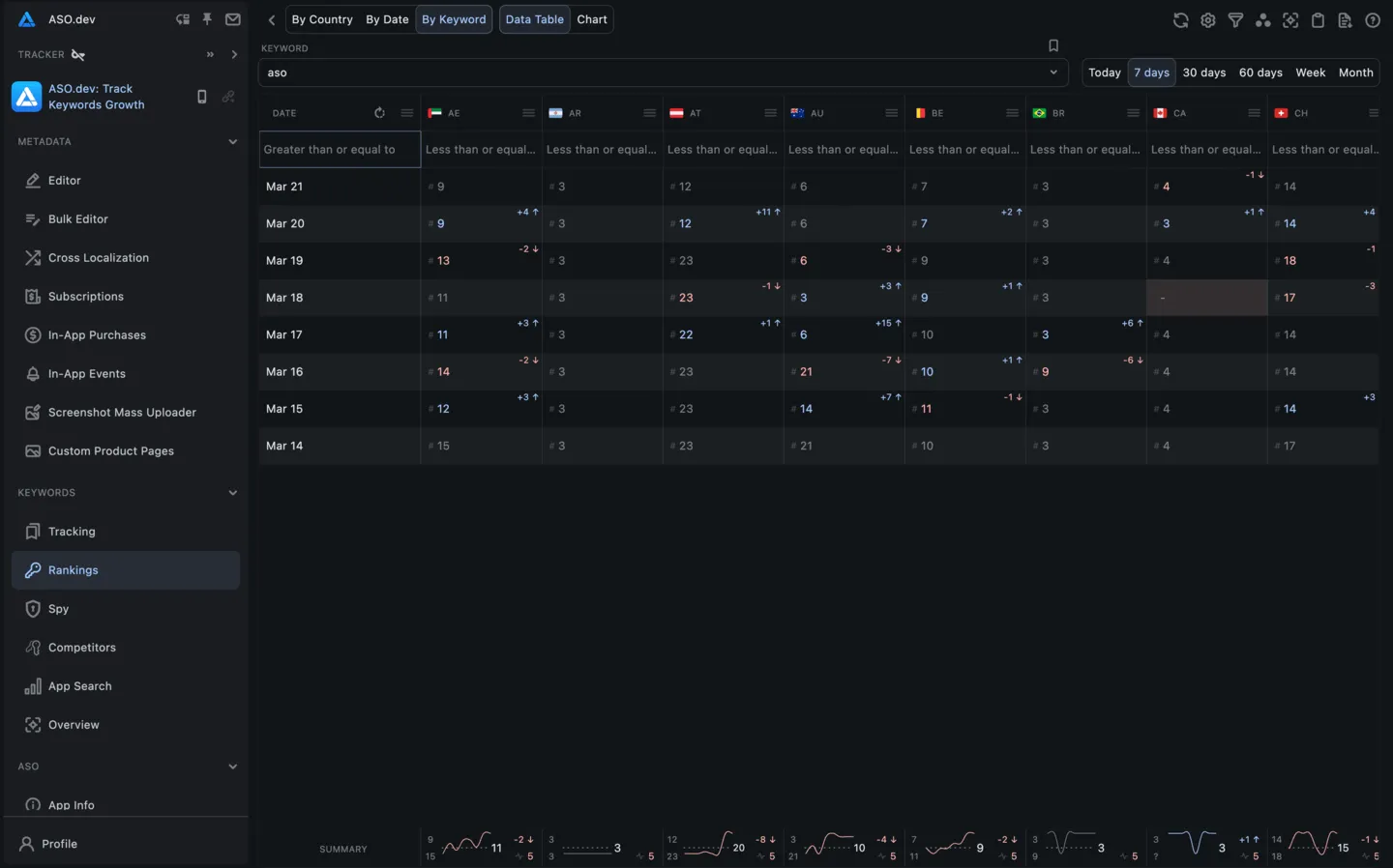
排名即关键词在应用商店搜索结果中的位置。
表格单元格顶部显示与前一天的差异:蓝色箭头 表示上升,红色箭头 表示下降。
及日期列红色数字为 SAP 热度值。
平均关键词排名
Section titled “平均关键词排名”该指标显示关键词的平均排名。
图表展示应用在某关键词上的排名随时间变化,便于快速判断趋势和搜索可见性是否提升。
图表显示每个关键词的最小、最大和平均排名。
若关键词掉榜,最小值处显示“?”。
数据展示方式
Section titled “数据展示方式”国家视图表格(所有日期和关键词)
Section titled “国家视图表格(所有日期和关键词)”此视图下,列为日期,行为某国关键词。
便于分析关键词在不同国家随时间的表现。


国家视图图表(所有日期)
Section titled “国家视图图表(所有日期)”图表展示某国所有关键词在 App Store 各搜索排名区间的分布。
同时显示各类别关键词数量随时间的变化。
- Top 1 - 第1名
- Top 5 - 第2至第5名
- Top 10 - 第6至第10名
- Top 20 - 第11至第20名
- Top 50 - 第21至第50名
- Top 100 - 第51至第100名
- 总数 - 关键词总量
独立开发者 会员可查看近 30 天历史
专业版 和 市场营销 会员无限制查看全部历史
每个关键词类别有迷你趋势图,显示随时间的排名变化。
红色为下降,蓝色为上升,灰色为无变化。
图表显示每类关键词的最小、最大和平均数量。
鼠标悬停显示各类别关键词的具体数量及与前一天的变化。


默认单色模式为堆叠柱状图。
可在设置 > 图表中切换图表类型和配色。
图表类型 - 选择你偏好的关键词数据可视化方式:
- 柱状图:每列为一个排名区间
- 堆叠柱状图(默认):每区间用不同颜色堆叠在一列
- 归一化堆叠柱状图:所有柱高度一致(100%),区间占比显示在柱内
- 折线图:各区间随时间变化为独立线条,从 0 起始
- 平滑折线图:同上,线条更圆滑
- 堆叠折线图:各区间累加,线条叠加形成面积
- 归一化堆叠折线图:同上,百分比归一化(总和 100%)
- 面积图:每区间为填充区域
- 平滑面积图:同上,线条更圆滑
- 归一化面积图:所有区域高度一致(100%),区间占比显示在区域内
日期视图表格(所有国家和关键词)
Section titled “日期视图表格(所有国家和关键词)”此视图下,列为国家,行为关键词。
便于分析某日各国关键词表现。


日期视图图表(所有国家和关键词)
Section titled “日期视图图表(所有国家和关键词)”图表展示某日各国所有关键词在 App Store 各搜索排名区间的分布。
同时显示各类别关键词数量及与前一天的变化。
- Top 1 - 第1名
- Top 5 - 第2至第5名
- Top 10 - 第6至第10名
- Top 20 - 第11至第20名
- Top 50 - 第21至第50名
- Top 100 - 第51至第100名
- 总数 - 关键词总量
独立开发者 会员可查看近 30 天历史
专业版 和 市场营销 会员无限制查看全部历史


关键词视图表格(所有国家和日期)
Section titled “关键词视图表格(所有国家和日期)”此视图下,列为日期,行为国家。


也可切换为列为国家、行为日期。
便于分析某关键词在不同日期、国家的表现。


关键词视图图表(所有国家和日期)
Section titled “关键词视图图表(所有国家和日期)”图表展示多个国家下某关键词排名随时间的变化。
便于对比关键词在不同国家的表现及随时间的变化。
每条线代表某国该关键词随时间的排名变化。


行选择与批量操作
Section titled “行选择与批量操作”在任意关键词表格中,可用左侧复选框 选择一行或多行。
可对选中关键词批量操作,如导出为 Excel、批量添加到项目关键词追踪列表、或批量删除。
极大简化大数据集操作。
ASO.dev 支持按排名、难度、热度、应用数等多维度搜索和筛选。
筛选和排序位于每列表头。
可调整列宽、顺序或隐藏列,提升操作便捷性。





















