Инструменты разработчика и ASO-специалиста


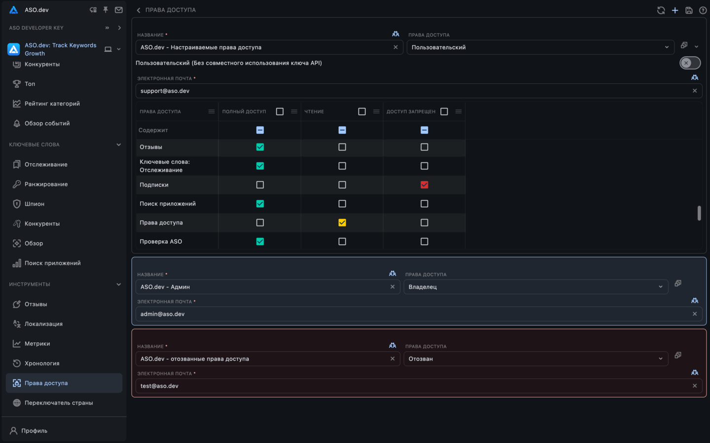
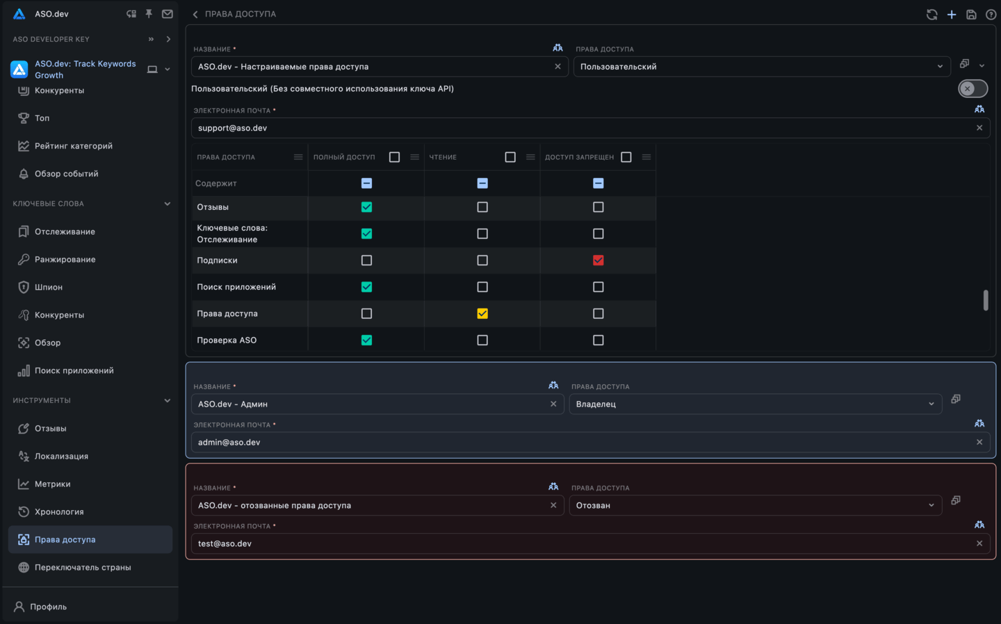
Совместная работа и доступы
Делитесь проектами с гибкими правами. Настраивайте, кто может смотреть, редактировать и администрировать.
Подробнее


Локализация
Локализуйте контент. Экспорт в .arb и .strings. Массовый перевод через ИИ или Google/DeepL одним кликом.
Подробнее


Переключатель стран iTunes
БесплатноБыстрый просмотр App Store в любой стране для проверки цен, контента и соответствия рынкам.
Подробнее





