Кросс-локализация App Store: Таблица всех стран
Кросс-локализация - это стратегия использования одной локализации (например, AR для US) для индексирования приложения в других странах и регионах, где эта локализация доступна, но не основная.
Это позволяет значительно расширить охват и видимость приложения без необходимости создания уникального контента для каждой локали.
Для каждой территории App Store определяет «основной» язык. Однако на каждой территории также есть несколько «дополнительных» языков.
Полезные советы по кросс-локализации
Используйте только релевантные ключевые слова, чтобы избежать пониженной конверсии. Наша цель - получить установки, а не просто показы.
Не добавляйте пустые локализации.
Вы можете заполнить в любой локализации другой язык, не обязательно использовать язык локализации.
Используйте Кросс-локализацию на максимум
Основная локализация приложения сейчас индексируется во всех странах.
Увеличьте охват приложения в США до 10%, выбрав в качестве основной локализации нецелевую, но заполнив её вашим целевым языком (английский).
Например: 🇨🇦 английский (Канада): EN_CA, 🇫🇮 финский: FI, 🇸🇰 словацкий: SK и другие.
Пример, берем США в качестве примера, так как там 10 локализаций:
Основная локализация - 🇺🇸 английский (США): EN_US
Так же индексируются кросс-локализации:
🇦🇪 арабский: AR
🇨🇳 китайский упрощенный: ZH_HANS
🇭🇰 китайский (традиционный): ZH_HANT
🇫🇷 французский: FR
🇰🇷 корейский: KO
🇧🇷 португальский (Бразилия): PT_BR
🇷🇺 русский: RU
🇲🇽 испанский (Мексиканский): ES_MX
🇻🇳 вьетнамский: VI
Если у приложения по умолчанию используется другая локализация - то получаем дополнительно поля Названия, Подзаголовок и Ключевые слова к текущей индексации в App Store для США из этой локализации.
Не дублируйте ключевые слова
App Store не усиливает индексацию за счёт повторов. Каждое слово считается только один раз - даже если указано в нескольких полях (Название, Подзаголовок, Ключевые слова) или в разных локализациях.
Не дублируйте ключи между полями в разных локализациях
Не рекомендуется использовать одно и то же слово в разных полях метаданных, таких как Название, Подзаголовок и Ключевые слова даже в разных локализациях.
Если вы используете одно и то же слово в Названии, а в другой локализации в Подзаголовке, оно может попасть в индексацию с меньшим весом (у Подзаголовка вес ниже).
Разделители
App Store не индексирует фразы как таковые - он сочетает слова из Название, Подзаголовка и поля Ключевые слова.
Не пишите длинные фразы вроде best photo editor for iPhone.
Лучше использовать максимум уникальных слов, разделённых запятыми: best,photo,editor,iPhone - так вы получите больше комбинаций: best photo, photo editor, editor for iPhone и т.д.
Составные слова в Названии индексируются по частям
App Store автоматически разбивает составные слова в названии, даже без пробелов по частям.
Пример:AppStoreConnect индексируется как:app, store, connect, appstoreconnect
Используйте camelCase и PascalCase для максимального охвата.
Порядок слов влияет на фразы
Слова из начала Название получают наивысший приоритет. Используйте важнейшие ключи именно там.
Фразы из ключевых слов собираются только в рамках одной локализации.
В целом ключевые слова дублировать не рекомендуется, но для самых важных фраз это допустимо.
App Store не объединяет слова между локалями, все фразы собираются в рамках 1 локализации. Например:
- EN-US Название:
Apple - EN-GB Подзаголовок:
Music
❌ Фраза Apple Music не будет проиндексирована.
Не добавляйте слова, которые по умолчанию индексируются для всех приложений
Есть список бесплатных слов, которые автоматически индексируются для всех приложений.
Например, app, game, for и т.д.
Названия приложений без пробелов
Ключевые слова, записанные без пробелов, разбиваются по заглавным буквам при ранжировании.
Работает только для поля Название приложения.
Например, HelloWorld в названии при ранжировании разбивается по заглавной букве на слова hello и world.
Не указывайте использование AI в своих метаданных для материкового Китая
В материковом Китае использование AI в метаданных запрещено без наличия сертификации.
Если вы хотите использовать кросс-локализацию в материковом Китае, не добавляйте упоминание AI в метаданных.
Это может привести к удалению приложения из App Store для этого региона.
Если вы не публикуете в материковом Китае, либо получили аккредитацию - вы можете использовать кросс-локализацию с упоминанием AI.


Просмотр локализаций
Статистика использования языков в App Store
Быстрее всего масштабировать ASO помогает выбор языков, работающих сразу в нескольких странах. В статье о кросс-локализации мы собрали приемы, которые сделают это еще эффективнее.
Язык и основная страна | Основной | Дополнительный | Всего |
|---|
Полный список всех вариаций
Интерфейс кросс-локализации
Сортировка стран
Сохранить изменения в App Store
Обновить информацию
Настройки
Переход к документации
Варианты сортировки стран:
- По названию
- Населению
- ВВП (номинальный) на душу населения
Создание новой версии
Редактирование метаданных предусмотрено в статусе “Подготовка к отправке” на проверку в App Store.
Если у вас еще не создана новая версия приложения после обновления которую можно редактировать - интерфейс предложит Создать новую версию приложения.
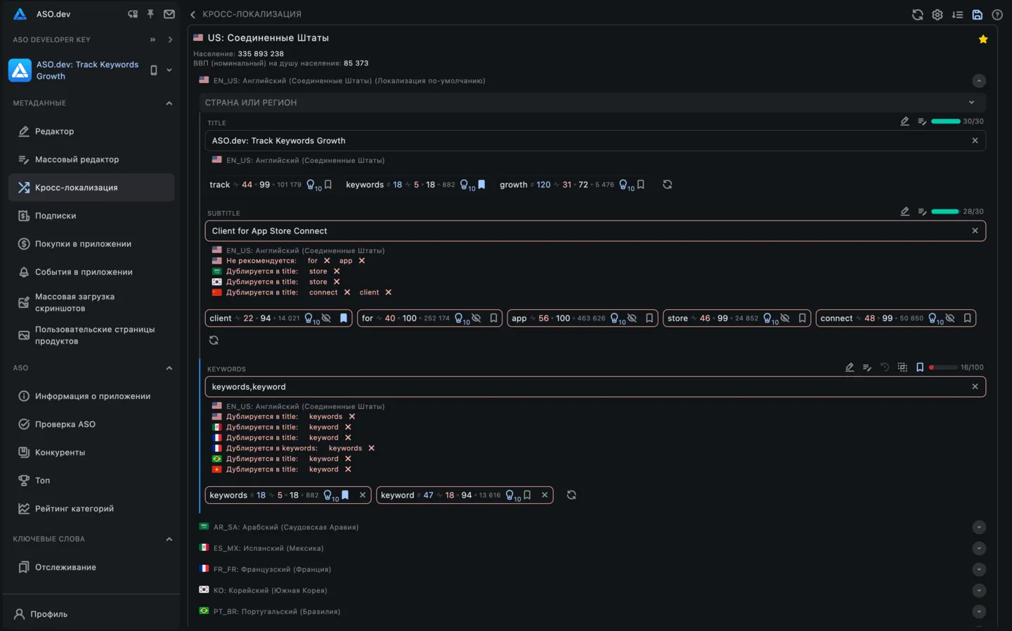
Карточка страны
Для каждой страны отображается карточка, в которой указаны:
- Код страны
- Название страны
- Население
- ВВП (номинальный) на душу населения
- Список языков для кросс-локализации
При нажатии на карточку локализацию открывается редактор с метаданными.
Карточка локализации
Для каждой локализации отображается карточка, в которой указаны:
- Код локализации
- Название локализации
- Список стран в которых используется данная локализация - при клике на страну открывается карточка этой страны
- 3 поля ввода влияющие на кросс-локализацию:
- Название
- Подзаголовок
- Ключевые слова
Поля ввода


В каждом поле ввода есть несколько кнопок:
- Редактор метаданные: Быстрый переход к редактору метаинформации.
- ** Массовый редактор метаданных**: Быстрый переход к массовому редактору метаинформации.
- Перевести: Перевод текста с основной локализации на текущий язык.
- Обратный перевод: Перевод текущего текста, указанного в поле ввода на базовый язык для перевода, установленный в настройках.
- Копировать из предыдущей версии: Копирует содержимое из последней измененной версии.
- Показать различия: Если значение отличается от предыдущей сохраненной версии, эта кнопка покажет разницу.
- Сохранение в список для отслеживания: Только для полей, которые поддерживают ключевые слова. Добавляет все ключевые слова из поля ввода в ваш список отслеживаемых ключевых слов.
В каждом поле ввода есть кнопка очистки, которая удаляет все введенные данные.
Для тарифных планов с поддержкой ASO-анализа: Стартап, Профи и Маркетинг
Для полей, влияющих на поисковую выдачу в App Store, таких как Заголовок, Подзаголовок и Ключевые слова, доступны дополнительные функции анализа ключевых слов:
- Разбивка на ключевые слова: Введенный текст автоматически разбивается на отдельные ключевые слова.
- Отображение метрик: Показываются соответствующие метрики для каждого ключевого слова, включая:
- Текущий рейтинг приложения: Текущий рейтинг вашего приложения по этому ключевому слову.
- Популярность в Search Ads (SAP): Популярность ключевого слова в Apple Search Ads - при наведении показывается дата последней актуализации значения. При клике - откроется история изменений популярности.
- Сложность: Конкурентоспособность ключевого слова.
- Общее количество приложений: Количество приложений, использующих данное ключевое слово.
- Подсказки: Количество подсказок к данному ключевому слову в App Store. При клике - откроется список подсказок.
- Управление ключевыми словами: Кнопки для добавления или удаления ключевых слов из вашего списка отслеживаемых ключевых слов.
- Редактирование поля: Опции для удаления или добавления данного ключевого слова непосредственно в текущее поле ввода.
Для тарифных планов с поддержкой ASO-анализа: Стартап, Профи и Маркетинг
Для поля Ключевые слова так же доступны Рекомендации по ключевым словам составленные на основе:
- Текущие ключевые слова приложения: Ключевые слова, по которым у вашего приложения уже есть поисковые запросы.
- Список ключевых слов пользователя: Ключевые слова из вашего персонализированного списка отслеживаемых ключевых слов.
- Приложения конкурентов: Ключевые слова, используемые приложениями конкурентов.
Каждое поле ввода имеет динамическую цветовую индикацию, которая отображает текущее состояние, если эта функция не отключена в Настройках страницы:
- Синий: Указывает, что поле было изменено.
- Красный: Показывает, что в поле нет данных.
- Серый: Отображается, когда в поле нет изменений и оно заполнено.
Также для каждого поля ввода указано количество символов и максимальная длина поля, что помогает соблюдать требования App Store.
Настройки
Индикатор изменений
Рядом с каждым полем ввода отображается вертикальная цветовая полоса - индикатор состояния.
По умолчанию индикаторы видны, но их можно отключить с помощью настройки “Скрыть индикаторы изменений”.
Цветовая схема:
- Красный: поле не заполнено
- Синий: поле изменено
- Серый: поле не изменено
Провайдеры перевода


Вы можете настроить провайдера перевода по вашему выбору (Google Translate, DeepL, Chat GPT, Claude AI) в настройках ASO.dev, а также задать стоп-слова для переводов.
Google Translate
Google Translate доступен по умолчанию как бесплатный провайдер переводов в ASO.dev. Если у вас нет API-ключей для других провайдеров, Google Translate будет использоваться автоматически.
DeepL, Chat GPT, Claude AI, DeepSeek
DeepL, Chat GPT, Claude AI, DeepSeek - это платные провайдеры переводов, которые обеспечивают более точные и качественные переводы по сравнению с Google Translate. Эти провайдеры используют передовые технологии и модели искусственного интеллекта для обеспечения высокого уровня точности переводов.
Для их использования вам необходимо получить API-ключ, ввести его в настройках и при необходимости выбрать модель или указать дополнительные параметры.
Как задать приоритет провайдеров переводов
Вы можете изменить приоритет провайдеров переводов, перетаскивая их карточки в списке.
Порядок определяет, какой провайдер будет использоваться первым при переводе контента.
Отключить провайдер перевода
Чтобы отключить определенный провайдер перевода, просто переведите переключатель в положение “Выключено”.
Этот провайдер не будет использоваться для перевода контента.
Вы также можете изменить порядок провайдеров, чтобы изменить их приоритет.
Исключить определенные ключевые слова или фразы из перевода


Если вам нужно исключить из перевода определенные слова или фразы, такие как названия брендов, выполните следующие шаги:
- Введите ключевое слово или фразу, которые вы хотите исключить из перевода.
- После ввода слова нажмите Enter или .
Исключенные слова или фразы останутся на исходном языке и не будут изменены в процессе перевода.
Это полезно для названий брендов, технических терминов и других важных фраз.
Использование как основного, так и дополнительных языков в ASO, а также оптимизация метаданных ключевых слов может повысить видимость приложения в App Store.
Кросс-локализации предоставляет интерактивную таблицу, в которой отображаются метаданные для различных локализаций, проверяющие их производительность и помогающие оптимизировать ваше приложение для различных регионов и языков.







