Семантическое ядро и ранжирование: Полный контроль
Для тарифных планов с поддержкой ASO-анализа: Стартап, Профи и Маркетинг
Ключевые слова: Ранжирование в ASO.dev - это мощный инструмент для анализа и оптимизации видимости вашего приложения в App Store.
Визуализация данных в виде таблиц и графиков позволяет легко оценивать эффективность ключевых слов в разных странах и временных диапазонах, что даёт вам возможность принимать обоснованные решения для улучшения позиций вашего приложения и привлечения большего числа пользователей.
ASO.dev позволяет выбирать различные временные диапазоны:
- Сегодня - отображаются позиции за 2 дня: текущий день и прошедший день для анализа данных
- 7 дней
- 30 дней
- 60 дней
- Неделя - текущая неделя с понедельника
- Месяц - текущий месяц с 1 числа до текущей даты
История за последние 30 дней для тарифа Стартап
Для Профи и Маркетинг тарифов без ограничения по дате
Основные данные
Section titled “Основные данные”В таблице довольно много данных, но при наведении на любое значение будет всплывающая подсказка.
В ранжировании ключевых слов отображаются ключевые метрики по всем важным ключевым словам, включая их позиции, сложность, популярность в поиске (SAP - Search Ads Popularity) и количество приложений, которые соревнуются за эти слова.
Ключевые слова
Section titled “Ключевые слова”Каждое ключевое слово в таблице выделено цветом в зависимости от метаданных вашего приложения, с учетом Кросс-локализации:
- Зеленый: Ключевые слова в заголовке
- Оранжевый: Ключевые слова в подзаголовке
- Желтый: Ключевые слова в поле ключевых слов
Выпадающие из рейтинга ключевые слова выделяются следующим образом:
- : Отсутствие рейтинга для ключевого слова
При поиске в колонке ключевого слова выделение цветом также применяется к результатам поиска.
- Поиск - Полностью совпадает с поисковой фразой с учетом порядка слов (строгое совпадение).
- Поиск - Некоторые слова из поисковой фразы присутствуют.
- Поиск - Есть только частичное совпадение внутри слов (например, совпадение по части слова).
Когда вы наводите курсор на ключевое слово, всплывающая подсказка предоставляет подробную информацию, включая:
- Ключевое слово: Само ключевое слово.
- Поле, в котором используется ключевое слово (например, Заголовок, Подзаголовок или поле Ключевых слов).
- Локали, где используется ключевое слово.
Нажав на название локали, вы перейдете непосредственно к соответствующей локали в Редакторе метаданных, что позволяет быстро вносить изменения и корректировки.


Под каждым ключевым словом на непривычном для вас языке отображается машинный перевод.
Подсказка
Вы можете изменить язык перевода в Настройках > Язык > Базовый язык для переводов.
Перед ключевым словом расположен Поиск приложений по этому ключевому слову, который позволяет вам быстро найти приложения, которые в лидерах в поиске по этому ключевому слову.
Топ приложений по ключевому слову
Кнопка с графиком около каждого ключевого слова открывает Рейтинг приложений по этому ключевому запросу в поисковой выдаче.
Список ключевых слов
Кнопка с флажком около каждого ключевого слова позволяет добавить ключевое слово в список ключевых слов для отслеживания или исключить из него.
Кнопка на колонке “Ключевые слова” работает как фильтр и позволяет быстро проверить позиции по вашему списку ключевых слов.
Подсказки
Section titled “Подсказки” Кнопка с лампочкой с цифрой: показывает количество подсказок (suggests) в поисковой выдаче к выбранному слову.
Это полезно для фильтрации брендовых ключевых слов или тех слов, которые редко используются в поиске.
Анализируя количество подсказок, вы можете определить, насколько часто данное слово используется пользователями, и соответственно корректировать свою стратегию.
- Высокое количество подсказок: означает, что ключевое слово часто используется пользователями в поисковых запросах.
Такие слова могут быть важными для включения в вашу стратегию, так как они имеют высокий потенциал привлечения трафика. Однако следует быть внимательными к брендированным ключевым словам, которые могут генерировать много подсказок, но быть нерелевантными для вашего приложения. - Низкое количество подсказок: указывает на то, что ключевое слово редко используется в поиске. Такие слова могут быть менее конкурентными, но их использование должно быть оправдано - если они всё же соответствуют содержанию вашего приложения и целевой аудитории, их можно включать в стратегию для привлечения нишевых пользователей.
При клике на лампочку открывается окно с подсказками, которые можно добавить в список отслеживаемых ключевых слов .


Все показатели ключевых слов показаны относительно выбранной страны.
В окне подсказок вы можете:
- Добавить ключевое слово в список отслеживаемых ключевых слов с помощью кнопки с флажком.
- Просмотреть историю популярности ключевого слова в виде графика - для этого нажать на красную цифру с иконкой .
- Перейти к подсказкам для каждого из слов в списке - для этого нажать на иконку с лампочкой .
Может помочь Вам найти новые ключевые слова, о которых Вы, возможно, даже не подумали.
Популярность поисковых запросов (SAP - Search Ads Popularity)
Section titled “Популярность поисковых запросов (SAP - Search Ads Popularity)” Популярность поисковых запросов (SAP - Search Ads Popularity) отражает, насколько часто пользователи ищут определённое ключевое слово в поиске.
Чем выше популярность, тем больше трафика может принести это слово, но и конкуренция по нему будет выше.
Для тарифных планов с поддержкой ASO-анализа: Стартап, Профи и Маркетинг
Популярность Search Ads (SAP) ключевого слова в поиске на основе данных из Apple Ads.
Подсказка
Когда вы наводите курсор на значение Популярности Search Ads (SAP), во всплывающей подсказке отображается дата обновления данного параметра в базе данных.
При нажатии на значение SAP открывается окно с полной историей популярности Search Ads для выбранного ключевого слова.
Это позволяет отслеживать тенденции изменения позиций ключевых слов со временем, предоставляя ценные данные для улучшения вашей ASO-стратегии.


История за последние 30 дней для тарифа Стартап
Для Профи и Маркетинг тарифов без ограничения по дате
История доступна с сентября 2024 года.
Популярность поисковых запросов также может отражать, насколько часто рекламодатели используют определённое ключевое слово в своих рекламных кампаниях.
Это показатель того, как часто разработчики приложений делают ставки на это ключевое слово в платных рекламных сетях, таких как Apple Search Ads, чтобы повысить видимость своих приложений.
Высокая популярность может означать, что слово востребовано среди рекламодателей, что увеличивает конкуренцию за него в платных кампаниях.
- Очень высокая (85 - 100): Чрезвычайно высокий объем поиска, максимальная конкуренция.
Когда использовать:- Для названий брендов или высокоуровневых общих ключевых слов.
- Идеально для сильных брендов или приложений с большими бюджетами и высокими коэффициентами конверсии.
- Рискованно для небольших приложений, если только ключевое слово не является крайне релевантным.
- Высокая (60 - 84): Высокий трафик, но также высокая конкуренция; лучше всего подходит для известных приложений с достаточными ресурсами для продвижения.
Когда использовать:- Для приложений с устоявшейся пользовательской базой.
- Требуются конкурентные бюджеты и сильные маркетинговые стратегии.
- Идеально для повышения видимости в конкурентных категориях.
- Средняя (20 - 59): Умеренный объем поиска с хорошим балансом трафика и конкуренции, подходит для стабильного роста приложения.
Когда использовать:- Основная популярность для приложений на стадии роста.
- Надежно для устойчивых загрузок с контролируемыми бюджетами.
- Хорошая отправная точка для долгосрочных стратегий по ключевым словам.
- Низкая (6 - 19): Небольшой объем поиска, но лучше, чем очень низкий. Подходит для нишевых ключевых слов с меньшей конкуренцией, но и меньшим трафиком.
Когда использовать:- Хорошо для начального расширения списка ключевых слов.
- Привлекает небольшую, но целевую аудиторию.
- Используйте, если конкуренция слишком высока для более крупных ключевых слов.
- Очень низкая (0 - 5): Чрезвычайно низкий объем поиска.
Когда использовать:- Для нишевых ключевых слов; экспериментов; кампаний с очень низким бюджетом.
Подсказка
На запуске приложения в новой категории или стране, рекомендуется начинать с ключевых слов с низкой популярностью, чтобы увеличить шансы на высокие позиции в поиске.
Когда ваше приложение начинает набирать обороты и вы уже имеете базу пользователей, переходите на ключевые слова со средней популярностью.
Для приложений, которые уже зарекомендовали себя и имеют стабильную пользовательскую базу, можно использовать высокочастотные ключевые слова с высокой популярностью.
Примечание
Каждый раз, когда вы просматриваете ключевое слово на экране (в ключевых словах или Редакторе метаданных), мы автоматически повышаем его приоритет для обновления данных о его популярности.
Поэтому, если вы видите значение 0, нет данных или устаревшие данные - они будут приоритетно обновлены в течение нескольких секунд или на следующий день, в зависимости от очереди обработки данных на сервере.
После октября 2025 года, для отображения более корректных данных используется среднее значение популярности Search Ads (SAP):
Средняя популярность рассчитывается по всем доступным данным, начиная с 1 сентября 2025 года.
При этом значения с популярностью 5, появившиеся после 29 сентября 2025 года, не учитываются.
Если после применения этих фильтров по выбранному ключевому слову и стране данные отсутствуют, используется последнее известное значение популярности и соответствующая дата из исторической выборки до 1 сентября 2025 года.
История популярности Search Ads (SAP - Search Ads Popularity)
Section titled “История популярности Search Ads (SAP - Search Ads Popularity)”Доступно только для тарифных планов Профи и Маркетинг.


Отображает историю изменения популярности Search Ads (SAP) по ключевому слову с сентября 2024 года
- Минимум - самое низкое зафиксированное значение.
- Максимум - самое высокое зафиксированное значение.
- Среднее - усреднённое значение за период.
Цветовая индикация:
- Серый - значение SAP не изменилось (совпадает с текущим).
- Синий - популярность слова растет.
- Красный - популярность ключевого слова падает.
Сложность
Section titled “Сложность”Метрика сложности отображает Уровень конкуренции: чем выше значение, тем сложнее пробиться в топ по этому слову.
Рассчитывается в зависимости от Популярности в поиске и Количества приложений, которые используют это слово в качестве ключевого слова.
Цветовая шкала отражает уровень: от зеленого (низкий) до красного (высокий).
Количество приложений
Section titled “Количество приложений”Сколько приложений в поиске по этому слову.
Чем ниже число - тем меньше конкуренция.
До 200 - точное значение.
После 200 - значение приблизительное, предоставленное Apple.
Это приближение более точное, чем общее “250+” для ключевых слов, таких как Фитнес, поэтому мы предпочитаем отображать его.
Поиск с подсказками
Section titled “Поиск с подсказками”Поиск с подсказками - это функция, представленная Apple, которая отображает теги поиска под строкой поиска App Store, помогая пользователям уточнять свои запросы.
Когда пользователь вводит общий ключевой запрос (например, running tracker), App Store предлагает связанные теги, такие как walking, distance, speed, steps и fitness.
Нажатие на тег мгновенно фильтрует результаты поиска, предоставляя более целенаправленный опыт.
Например, нажатие на walking обновит поиск до running walking tracker, показывая приложения, которые специально ориентированы на функции для ходьбы.
ASO.dev отображает количество тегов, доступных для каждого ключевого слова.
Нажатие на иконку открывает экран Guided Search, где вы можете просмотреть все поисковые фразы, связанные с каждым тегом.
Реклама
Section titled “Реклама”Доступно только для тарифного плана Маркетинг.
- Показывает количество приложений, использующих это ключевое слово в своих рекламных кампаниях.
При клике на иконку отображается доля (в процентах) приложений, которые используют это ключевое слово в рекламе, по отношению ко всем приложениям, индексируемым по этому ключу в App Store.
Это позволяет понять, насколько активно ключ используется именно в рекламных кампаниях. - Реклама по ключевому слову позволяет увидеть, какие приложения рекламируются по выбранному ключу, отсортированных по количеству показов в поиске.
При наведении на иконку приложения появляется карточка с краткой информацией, а при клике - переход на экран Реклама по приложению, где можно посмотреть, по каким ключам и с какими креативами рекламируется конкретное приложение.
Тренд - это разница между средним значением за выбранный интервал (без учета выпадания из рейтинга) и текущим значением.
- Синий: рост позиций.
- Красный: падение позиций.
Он показывает, как изменилось положение ключевого слова в поисковой выдаче по сравнению с его средней позицией за определённый период времени, что позволяет оценить, улучшается ли его эффективность или наоборот.
Рейтинги ключевых слов
Section titled “Рейтинги ключевых слов”Рейтинг показывает позицию ключевых слов в поисковой выдаче в магазине приложений.
Рядом в верхней части ячейки таблицы отображается разница с прошлым днем: синяя стрелка указывает на рост, а красная - на падение позиций.
и красная цифра в таблица - это показатель популярности SAP.
Средний рейтинг ключевого слова
Section titled “Средний рейтинг ключевого слова”Эта метрика отображает среднюю позицию ключевого слова в рейтинге за выбранный диапазон времени.
График отображает изменение позиции вашего приложения по определённому ключевому слову со временем, что позволяет оценить тенденции и сделать выводы о том, улучшается ли ваша видимость в поиске или снижается.
На графике показано минимальная, максимальная и средняя позиция для ключевого слова. При выпадании из рейтинга в минимальной позиции указывается ? вместо значения.
Варианты отображения данных
Section titled “Варианты отображения данных”Таблица по стране (по всем датам и ключевым словам)
Section titled “Таблица по стране (по всем датам и ключевым словам)”В этом представлении в столбцах - даты, и в строках ключевые слова в рамках 1 страны. Это позволяет пользователям анализировать эффективность ключевых слов в разных странах с течением времени.


График по стране (по всем датам)
Section titled “График по стране (по всем датам)”График распределения ключевых слов по позициям в поиске App Store по всем ключевым словам по каждой дате для одной страны.
Так же показано изменение количества ключевых слов в каждой категории за весь период.
- Топ 1 - 1 позиция
- Топ 5 - со 2 по 5
- Топ 10 - с 6 по 10
- Топ 20 - с 11 по 20
- Топ 50 - с 21 по 50
- Топ 100 - с 51 по 100
- Общее количество ключевых слов
История за последние 30 дней для тарифа Стартап
Для Профи и Маркетинг тарифов без ограничения по дате
С мини-графиком по каждой категории ключевых слов, показывающим изменение количества позиций в течение времени. Красный график указывает на снижение, синий на рост, а серый - на отсутствие изменений в количестве слов. На графике показано минимальное, максимальное и среднее количество позиций для каждой категории ключевых слов.
При наведении на график отображается точное количество ключевых слов в каждой категории, а так же изменение количества по сравнению с предшествующим днем.


По умолчанию отображается Составной Столбчатый график в моно-цветном режиме.
В Настройках > Графики можно выбрать другой тип графика и цветовую схему.
Виды графиков
Section titled “Виды графиков”Тип Графиков - в Настройках выберите тип графиков, который вам удобнее использовать для визуализации данных ключевых слов.
- Столбчатый - график в виде отдельных столбцов, где каждый столбец соответствует определённому диапазону позиций.
- Составной Столбчатый - по умолчанию, график в виде столбцов, где каждый диапазон позиций отображается своим цветом внутри одного столбца.
- Нормализованный Составной Столбчатый - похож на составной столбчатый, но все столбцы имеют одинаковую высоту (100%), а внутри показывается процентное соотношение ключевых слов в каждом диапазоне.
- Линейный - отображает изменение количества ключевых слов в каждом диапазоне позиций во времени в виде отдельных линий, каждая из которых начинается от 0.
- Сглаженный Линейный - такой же, как линейный, но с плавными линиями вместо резких углов.
- Составной Линейный – значения диапазонов позиций суммируются друг с другом, каждая линия строится поверх предыдущей, создавая эффект накопления.
- Нормализованный Составной Линейный – составной линейный график, но нормализованный по процентам (в сумме 100%).
- График распределения - показывает распределение количества ключевых слов по диапазонам позиций в разрезе времени.
- Сглаженный график распределения - аналог графика распределения, но с более плавными линиями для лучшей визуализации.
- Нормализованный Составной график распределения - распределение количества ключевых слов по диапазонам позиций с нормализацией (в процентах, суммарно 100%).
Таблица за определенную дату (по всем странам и ключевым словам)
Section titled “Таблица за определенную дату (по всем странам и ключевым словам)”В этом представлении в столбцах - страны, и в строках - ключевые слова.
Таблица дает представление об эффективности ключевых слов в разных странах за определенную дату.


График за определенную дату (по всем странам и ключевым словам)
Section titled “График за определенную дату (по всем странам и ключевым словам)”График распределения ключевых слов по позициям в поиске App Store по всем ключевым словам по странам за указанную дату.
Так же показано количество ключевых слов в каждой категории и изменение относительно предшествующего дня.
- Топ 1 - 1 позиция
- Топ 5 - со 2 по 5
- Топ 10 - с 6 по 10
- Топ 20 - с 11 по 20
- Топ 50 - с 21 по 50
- Топ 100 - с 51 по 100
- Общее количество ключевых слов
История за последние 30 дней для тарифа Стартап
Для Профи и Маркетинг тарифов без ограничения по дате


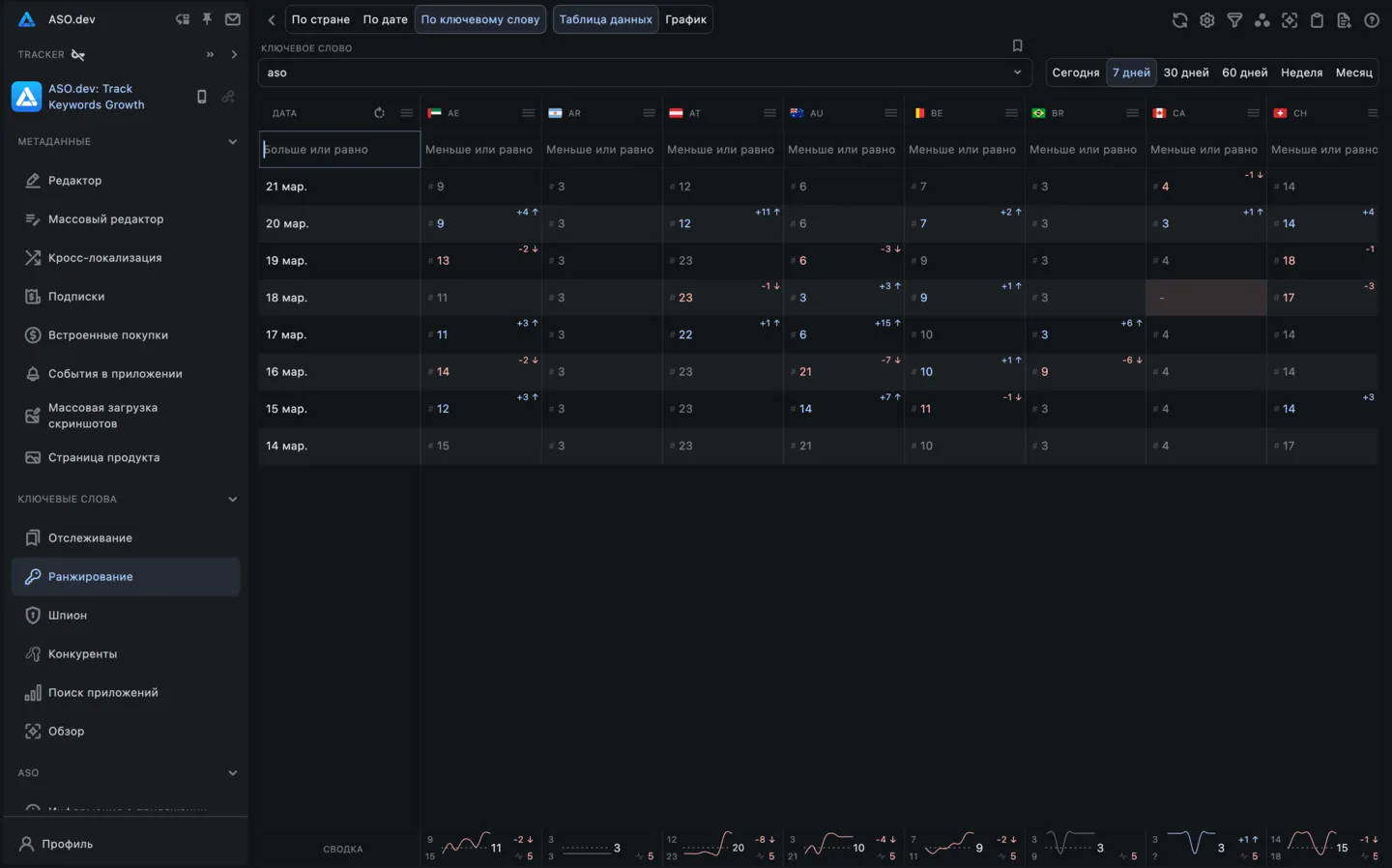
Таблица по ключевому слову (по всем странам и датам)
Section titled “Таблица по ключевому слову (по всем странам и датам)”В этом представлении отображается таблица со столбцами, обозначающими даты, и строками, обозначающими страны.


Его также можно повернуть, чтобы в столбцах отображались страны, а в строках - даты.
Это представление позволяет пользователям оценивать эффективность ключевых слов в разные даты для конкретной страны и наоборот.


График по ключевому слову (по всем странам и датам)
Section titled “График по ключевому слову (по всем странам и датам)”График показывает изменения в рейтингах ключевых слов для нескольких стран на протяжении времени.
Это позволяет вам сравнивать, как ключевые слова работали в разных странах и как их эффективность менялась с течением времени.
Каждая линия на графике показывает, как менялся рейтинг ключевого слова в конкретной стране со временем.


Процесс работы
Section titled “Процесс работы”Поиск и фильтрация
Section titled “Поиск и фильтрация”ASO.dev предоставляет возможность поиска и фильтрации данных по различным параметрам, таким как рейтинг, сложность, популярность и количество приложений.
Фильтры и сортировки расположены в шапке таблицы на каждой колонке.
Колонки можно делать шире и уже, а так же переставлять местами и скрывать для удобства работы.
Выбор строк и групповые операции
Section titled “Выбор строк и групповые операции”В каждой таблице с ключевыми словами вы можете выбрать одну или несколько строк, используя галочки слева от каждой строки.
Это позволяет вам выполнять групповые операции с выделенными ключевыми словами, такие как выгрузка выбранных строк в Excel, добавление выделенных ключевых слов в Список отслеживания ключевых слов вашего проекта или удаление из него, и другие действия.
Это значительно упрощает работу с большими объемами данных.





















