История изменений приложения (Changelog): Тексты и Графика
Доступно только для тарифных планов Профи и Маркетинг.
Экран «История изменений» показывает, как менялось приложение в App Store: версии, тексты, скриншоты и визуальные элементы.\
Это удобный инструмент для анализа эволюции любого приложения по датам и локализациям.


Какие данные фиксируются
Section titled “Какие данные фиксируются”Для каждой версии сохраняются изменения по следующим элементам:
- версия приложения и дата публикации;
- название приложения;
- подзаголовок;
- описание;
- раздел «Что нового»;
- промо-текст;
- иконка;
- скриншоты (по всем локализациям).
Если значение поля отличается от предыдущей версии, оно автоматически появляется в истории изменений.
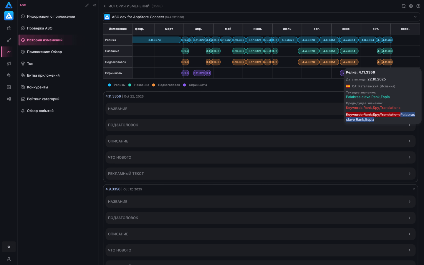
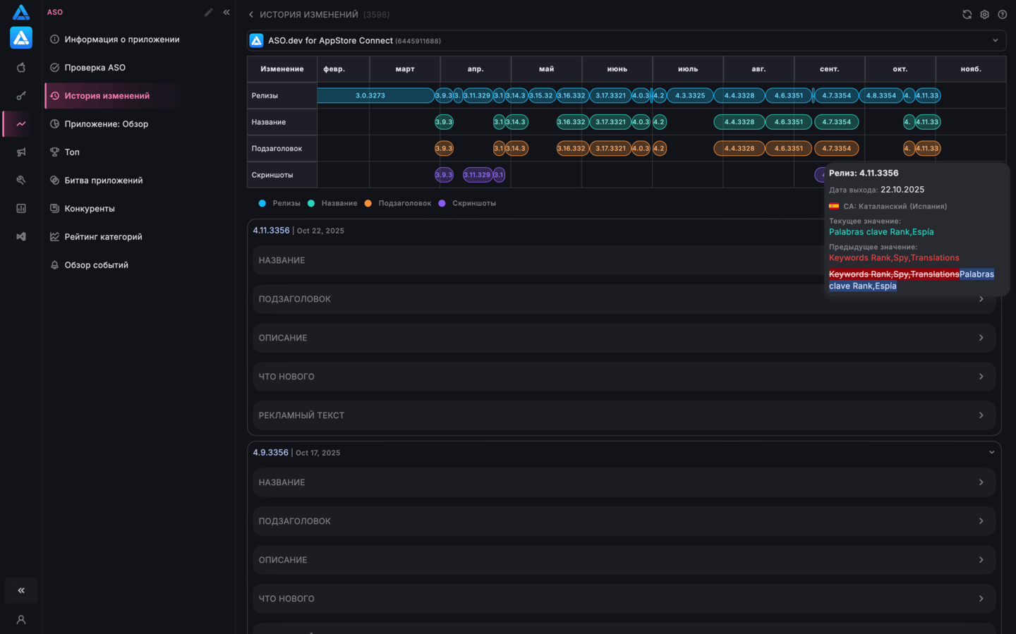
Временная шкала
Section titled “Временная шкала”В верхней части экрана расположена горизонтальная шкала времени.
Каждое изменение отображается в виде цветной метки с номером версии.
Особенности временной шкалы:
- цвет метки зависит от типа изменения (релиз, название, скриншоты, описание, иконка и т.д.);
- при наведении отображается всплывающее окно с:
- номером версии и датой;
- изменёнными локализациями;
- текущим и предыдущим значением;
- при клике экран автоматически прокручивается к подробной карточке этой версии.
Цветовая индикация изменений
Section titled “Цветовая индикация изменений”Цвет каждой метки соответствует типу изменения - например:
- синий - новый релиз (версия);
- зелёный - изменение названия;
- оранжевый - изменение подзаголовка;
- розовый - обновление иконки приложения;
- фиолетовый - обновление скриншотов.
Это позволяет быстро понять, когда и что именно изменилось: тексты, медиа или новый релиз приложения.
Подробная информация в карточках релизов
Section titled “Подробная информация в карточках релизов”Под шкалой отображается список всех версий.
Каждая карточка раскрывается и показывает только изменённые данные.
В карточке могут присутствовать:
- версия, номер сборки и дата публикации;
- изменения иконки (текущая и предыдущая версия);
- изменения скриншотов по каждой локализации - со сравнением «до/после» (наложение изображений);
- название приложения;
- подзаголовок;
- описание (полный текст);
- текст в разделе «Что нового»;
- промо-текст.
Для просмотра изменений поля Ключевых слов своего приложения используйте экран Хронология изменений.
Если в определённой версии элемент не изменялся - он не отображается.
Экран помогает:
- быстро увидеть, что изменилось в каждой версии;
- отслеживать историю текстов, изображений и локализаций;
- контролировать изменения, сделанные командой или клиентом;
- анализировать влияние изменений на ASO и конверсию;
- сравнивать версии между собой и восстанавливать предыдущие значения.

