ASO.dev: Инструменты для App Store Optimization и аналитики


Детектор аномалий Популярности
БесплатноИстория SAP по диапазонам популярности. Быстрый поиск аномалий и трендов.


Детектор аномалий Ключевых слов
БесплатноСкачки и падения позиций как сигнал изменений алгоритма. Подсветка сильных отклонений.


Проверка ASO
ПопулярноАудит по 39 локалям. Где подтянуть названия, подзаголовки, ключи и рейтинги. Распределение позиций по странам.


Информация о приложении
ПопулярноПозиции по ключам, рейтинги, отзывы, категории, релизы и размеры файлов. Анализ конкурентов и разделы вроде People Also Buy.


Анализ конкурентов
Сравнение по иконкам, названиям, подзаголовкам, рейтингам, загрузкам и выручке. Следите за апдейтами и отзывами.


Обзор приложения
39 локалей в одном месте: скриншоты, ключи, рейтинги, IAP и подписки.


Битва приложений
Табличное сравнение конкурентов по всем странам с локализованными названиями, подзаголовками и рейтингами. Матрица по выручке, загрузкам и датам релизов.


Топы по категориям
Топ бесплатных, платных, grossing и новых по странам для iPhone, iPad, Mac, TV, Watch и visionOS. Детали приложений и добавление в конкуренты.


Ключевые слова: ранжирование
Все ключи вашего приложения по всем странам без лимитов. Ежедневный сбор. SAP, сложность, конкуренты, распределение позиций.


Шпион: ключи конкурентов
Позиции любого приложения за последние 2 месяца с экспортом. Цветовые теги и сохранение слов в список отслеживания.


Список отслеживаемых ключевых слов
Неограниченные списки по проектам. Тренды SAP, сложность, подсказки Apple, история и текущая позиция. Импорт и экспорт.


Ключевые слова: конкуренты
ПопулярноСравнивайте свои позиции с конкурентами по странам и периодам. SAP, сложность, число приложений и тренды для поиска точек роста.


Ключевые слова: Обзор
ПопулярноТоп-приложения по ключу для оценки релевантности и конкуренции.


Ключевые слова: Исследование
Тренды популярности, автодополнение и Guided Search для поиска сильных запросов.


Ключевые слова: Поиск приложений по поисковым запросам
Кто ранжируется по запросу. Позиции, динамика, рейтинги, загрузки, выручка, цена и др. Добавляйте конкурентов и изучайте их ключи в Spy.


Рейтинг по категориям
Онлайн и историка рейтингов по странам и устройствам. Режимы free, paid, grossing и new.


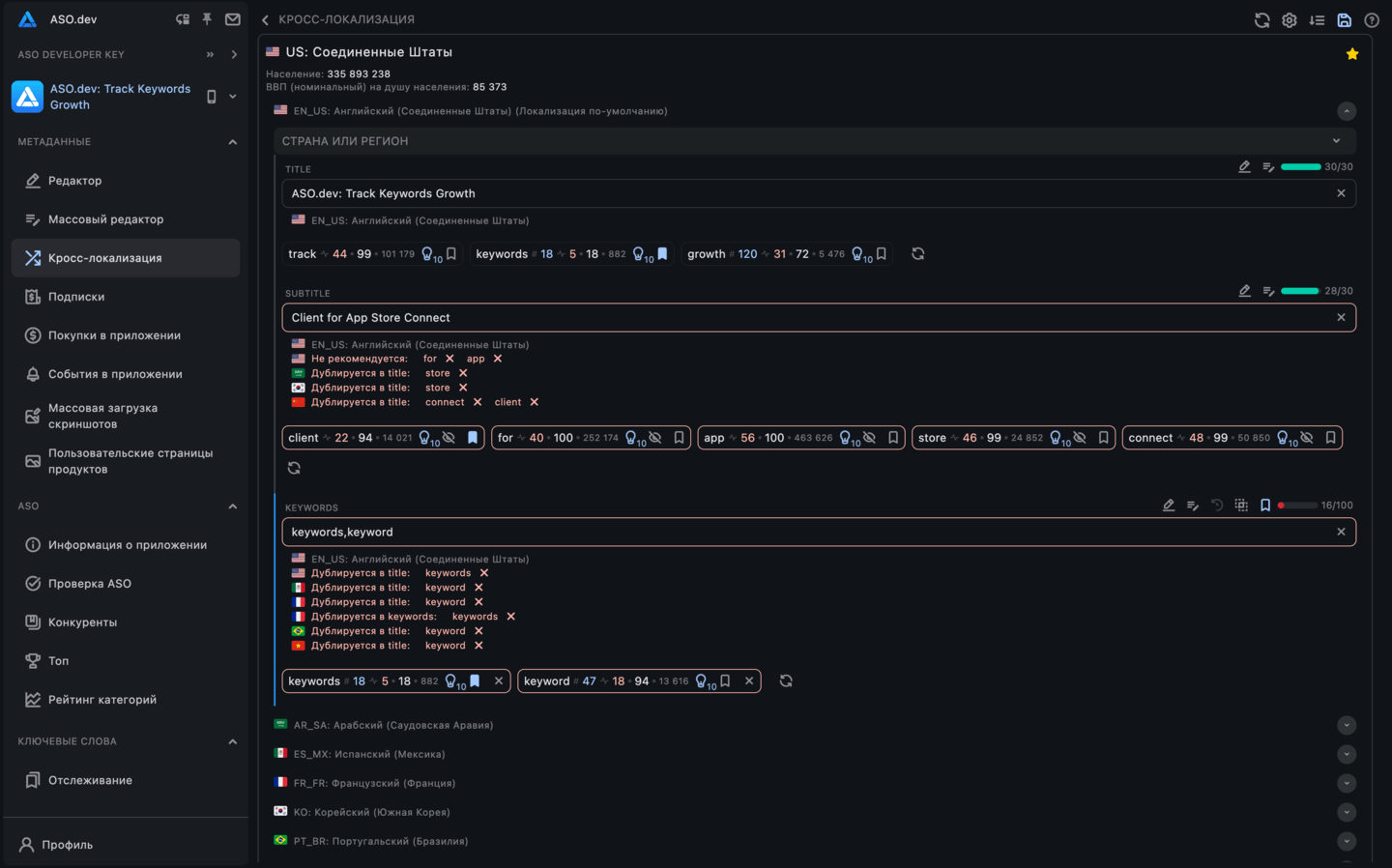
Кросс-локализация
Одна таблица для названий, подзаголовков и ключевых слов по странам. Локальные проверки и рекомендации. Заполняйте все кросс-локали для максимальной видимости.

































