Unlimited ASO Tools: Keywords, Competitors & Analytics


SAP Detector
FreeSee how Search Ads Popularity (SAP) for keywords changes over time. Keywords are grouped by popularity range so you can visualize shifts and catch unusual patterns that might signal an algorithm change.


Anomaly Detector
FreeMonitor unusual spikes or drops in keyword rankings that could indicate App Store algorithm changes. Significant ranking anomalies are highlighted so you can quickly spot when something changes.


ASO Check
HotEvaluate any app’s ASO across all 39 App Store locales. Identify where titles, subtitles, keywords, or ratings can improve in each country, and use keyword distribution insights to boost global visibility.


App Info
HotGet a comprehensive overview of any app’s performance: keyword rankings, ratings, reviews, category rankings, and more. Analyze competitor listings, preview the app’s store page on devices, and discover related apps through “People Also Buy” insights.


Competitor Analysis
See how your app stacks up against competitors at a glance. Compare icons, titles, subtitles, ratings, downloads, revenue, and more to spot areas for improvement. Stay informed on competitors’ updates and user feedback to refine your ASO strategy.


App Overview
See everything about an app across all its localizations in one view. Browse its localized screenshots, keyword usage, ratings, in-app purchases, subscriptions, and more - all in one dashboard.


App Clash
Compare multiple apps side by side across all countries in one interactive table. See each competitor’s localized titles, subtitles, and ratings, and quickly highlight where your keywords appear in their metadata. Switch to a visual matrix to compare revenue, downloads, and release dates to spot strengths and gaps in each market.


Top apps by category
Browse top apps by category across all Apple devices (iPhone, iPad, Mac, Apple TV, Watch, and visionOS) and countries. Filter by top free, paid, grossing, or new apps to see who’s leading. View each app’s details (rank changes, ratings, downloads, revenue, etc.) and add competitors for further tracking.


Keywords: Rankings
See every keyword your app ranks for in every country, with no limits. All search queries are tracked daily so you can understand how users find your app. Monitor each keyword’s popularity (SAP), difficulty, competitor count, and ranking distribution.


Spy: Competitors’ Keywords Ranking
See any competitor app’s keyword rankings over time, just like your own keyword view. Monitor an app’s keyword positions for the past two months and export the data. Organize keywords with color tags and save them to your tracking lists for easy reference.


Tracking keywords list
Bookmark and organize unlimited keywords into project-specific lists. Track each keyword’s performance over time (popularity, difficulty, number of apps, hints, history, current rank) and easily import or export these lists.


Competitors’ Keywords Ranking
HotCompare your app’s keyword rankings against those of competitors across different countries and time frames. Discover new relevant keywords and track metrics like popularity (SAP), difficulty, competing apps, and ranking trends to find opportunities to improve visibility.


Keywords: Overview
HotSee the top-ranking apps for any keyword, giving you quick insights into which apps lead the search results and how relevant a keyword is.


Keywords: Explore
Analyze App Store keywords with real data. Track popularity trends, see autocomplete suggestions and guided search tags, and find high-performing terms to boost your app’s visibility.


Keywords: Search App by keyword
Find which apps rank for any keyword and see detailed info like their rank changes, ratings, downloads, revenue, and more. Use this to refine your keyword strategy, and add interesting apps to your competitors list for deeper analysis with the Spy tool.


Category Ranking
Track your app’s category rankings across countries and device types in real time and over time. Monitor how you rank among top or new apps (free, paid, or grossing) and compare performance across different markets.


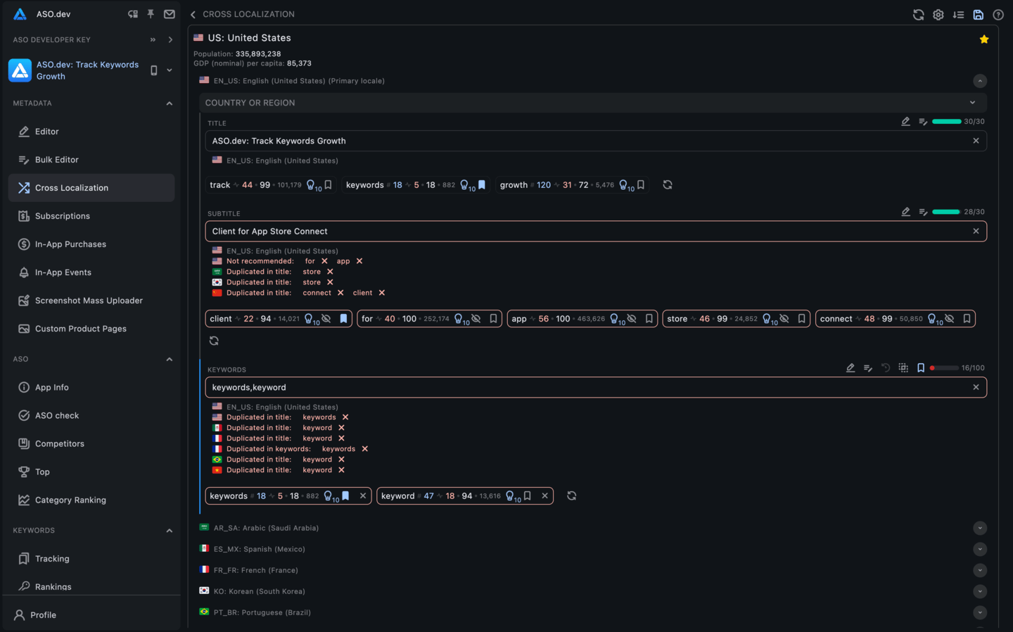
Interactive Cross-Localization Table
Optimize titles, subtitles, and keywords for every country in one interactive table. Get locale-specific suggestions and validations, and fill all available keyword slots to maximize global visibility.

































